Introducing SkyWatch HUB

September 26, 2024

HUB is an application that sits on top of the SkyWatch Platform, which comprises seven core services: Identity, Archive & Tasking, Order, Fulfillment, Payments, Policy, and Location. These capabilities are accessed through various applications created by SkyWatch that sit on top of the platform, segmenting specific services into a single interface.

The HUB application is for end-users, specifically organizations or enterprises. HUB accesses all seven core services with a focus on procuring, managing and sharing geospatial data in a centralized place.

If you’re someone who needs to buy satellite imagery on a small scale, you may have used our other application called EXPLORE.

The difference between EXPLORE and HUB is you get more data sources with diverse sensors (hyperspectral, SAR, stereo, aerial, etc.), a place to host, store and manage the data you acquire, and the ability to track spending, approve budgets and measure user activity.

The value of HUB over EXPLORE is you don’t just procure data from leading industry providers, you get to manage data in a centralized system. Managing data properly is the key difference between making geospatial data a business asset over an expense.

Having an application built by people who understand this and support your desire to scale your business, is invaluable.

That product [HUB] was born purely out of listening to our customers.

Why would I invest in HUB instead of other tools?

Using data like satellite imagery has numerous advantages. For instance, you can task a satellite to capture a specific Area of Interest (AOI) for a future date at the desired spatial resolution (low, medium, high, or very high res). Additionally, you can search that AOI to check if it has been captured in the past, and then purchase the data you need from the archival library, making the procurement faster and less expensive. The benefits of using satellite imagery include cost-effectiveness, safety, and the ability to obtain more assets for the same budget it would take to physically send employees to capture these data points.

The benefits mentioned above can help you achieve your analysis goals and ensure compliance across different areas of the business. However, the use of geospatial data also comes with some challenges. For example, traditional file shares and organizational tools such as SharePoint or Google Drive are not built to house geospatial data, and often don’t support the unique file formats or size of geospatial data and files. It’s also important to note that these assets require maintenance. Without proper attention, the value of these data sets may diminish in the eyes of stakeholders when issues such as duplicate purchases, difficulty sharing insights, and tracking the overall ROI come into play.

As a stakeholder, it’s crucial to minimize investment risks by ensuring that the benefits of investing in these assets are fully maxinimized. To shift your team’s perspective on geospatial data from an expense to a valuable business asset, you must provide unwavering support to maintain the assets’ value. Failing to prioritize data management makes it challenging to leverage geospatial data for business growth. Equipping your geospatial data management team with the essential tools is crucial for ensuring their success.

While there’s always the option to customize off-the-shelf file management solutions, or build one yourself, you can save time and money by using one that already exists—SkyWatch HUB.

How is HUB different from these other tools?

HUB is specifically built for geospatial data management.

Traditional tools are not built to help with:

Sourcing commercial imagery or other types of geospatial data in-app

The ability to prepay or pay for data on delivery

Approve purchases and control user settings

Track spending and measure activity in-app

Convert TIFF files for easy sharing in other applications or as links

Create Groups to track activity and spend, even for users from different departments

Access premium content from the world's leading data providers in one place

Who does HUB help?

HUB is designed to meet the needs of organizations by providing a comprehensive overview of these projects. It doesn’t just assist your technical team with their tasks; it genuinely supports the entire team by accurately measuring the real impact of the data being used. HUB provides visibility to stakeholders, clear reports for leadership, transparent tracking for finance, and removes obstacles for geospatial data managers and their teams, enabling them to perform their roles effectively.

The team members who will use HUB the most are the geospatial data managers. These members are often technical, with a background in GIS, and are leading the organization’s geospatial initiatives. Organizations that invest in these data types want to support initiatives such as research and development, environmental monitoring, regulatory compliance, risk management, market analysis, strategic planning, competitive advantage, operational efficiency, enhancement of data visualization, or customer service.

Why would a geospatial data manager need software designed to manage this data?

The team you hired are very competent people.

Brilliant, in fact.

However, there is a big journey ahead of them to acquire, analyze, and share geospatial data that you may not be aware of.

In theory, this is the journey you think your geospatial data manager will have when acquiring this data:

1
But this is the actual journey they face:
2

What problems does HUB solve?

The core issues your manager is facing may include, but are not limited to,:
  • Duplicate data purchases
  • Difficulty tracking spend
  • Storage and visualization of the data already purchased
  • Sharing data with stakeholders when they don’t have the same GIS tools
  • Needing to constantly summarize findings, metrics, and insights in presentations
In turn, these issues can discourage and undermine your geospatial data manager and leave them feeling:

Like they’re not in control

They cannot control users’ spending, where data is stored, how it’s shared, and how data is procured. Considering their role involves managing these assets, this can be quite stressful for a professional in this position.

Bogged down by administrative tasks

These managers are hired to lead a team of GIS specialists in advanced analysis. As the leaders of this initiative, they are responsible for acquiring the necessary data and demonstrating the value of their team’s contributions. Administrative tasks such as tracking, storing, sourcing and sharing data, consume enormous amounts of time and energy. The inability to share their work directly with stakeholders also adds an extra step of summarizing the information in a cohesive and digestible way like in a presentation or report, adding more tasks to their plate.

Frustrated by the difficulty of measuring success

A significant aspect of their role is to showcase a return on investment by tracking all activities and presenting the results in comprehensive reports. This can be exhausting and time-consuming because stakeholders who lack this expertise need to be able to comprehend and appreciate their work. Even if stakeholders had access to GIS analysis tools, they might not know how to use them, so they often have to share large files in inefficient ways.

Failing to address these issues can make it challenging to expand operations while leveraging geospatial data as a valuable business asset. This can lead to inefficiencies, missed opportunities, and hindered growth potential.

What HUB will do for your organization

HUB helps your organization reach its full potential. With HUB you will:

Democratize data within your organization

HUB allows organizations to realize the benefits of geospatial data without hiring rare and specialized expertise or making large investments in complex software and data sourcing.

Get more out of your data assets

Leverage HUB’s tools and insights to improve ROI on geospatial data, streamline spending, and establish a unified operational and financial framework.

Centralize operations and control costs

Establish and manage enterprise-wide policies for procuring and using geospatial data, and gain consolidated insights into data expenditures, usage, and performance across the organization.

Seamlessly share and publish data

Normalize all your data into a standard format, and seamlessly and securely share across your organization and into your GIS applications.

Get world-class professional services and support

You’ll get 24/7 access to technical support to scale and optimize your geospatial data usage, including proactive monitoring of order, collection, and delivery, and advisory services for new data sources.

Since HUB works as an interface to access services from the SkyWatch platform, it, in turn, can track activities across integrated platforms such as ScribbleMaps through BUILD, ArcGIS Online through Content Store, and ArcGIS Pro through MAP. If other team members are using these applications, the SuperAdmin can track specific purchases and approve purchase requests from HUB.

HUB Explained GIF

HUB Features

Projects

Create Projects

Create Projects and define cost controls, such as payment methods and budget, on a per-project basis.

Payment Methods

Prepayments

Establish a single or multiple prepayment(s) and track expenditures against and remaining balance of prepayments in real time.

Approvals

Approval Dashboard

View pending orders alongside existing completed orders on the basemap to ensure that new orders are not duplicating existing areas of interest (AOIs). Toggle between tabs to view pending, approved, and declined orders.

View Pending Orders on Basemap

Select a pending order to see the AOI on the basemap.

View Order Details

View complete order details in a simple modal box, without leaving the Approvals dashboard.

Product Library

View Available Data Products

The new Product Library showcases all on-demand and on-request data sources with easy to use resolution, order type, provider, sensor type, and product type filters

View Product Details

Click on a Library item to view technical specifications and view and download sample data.

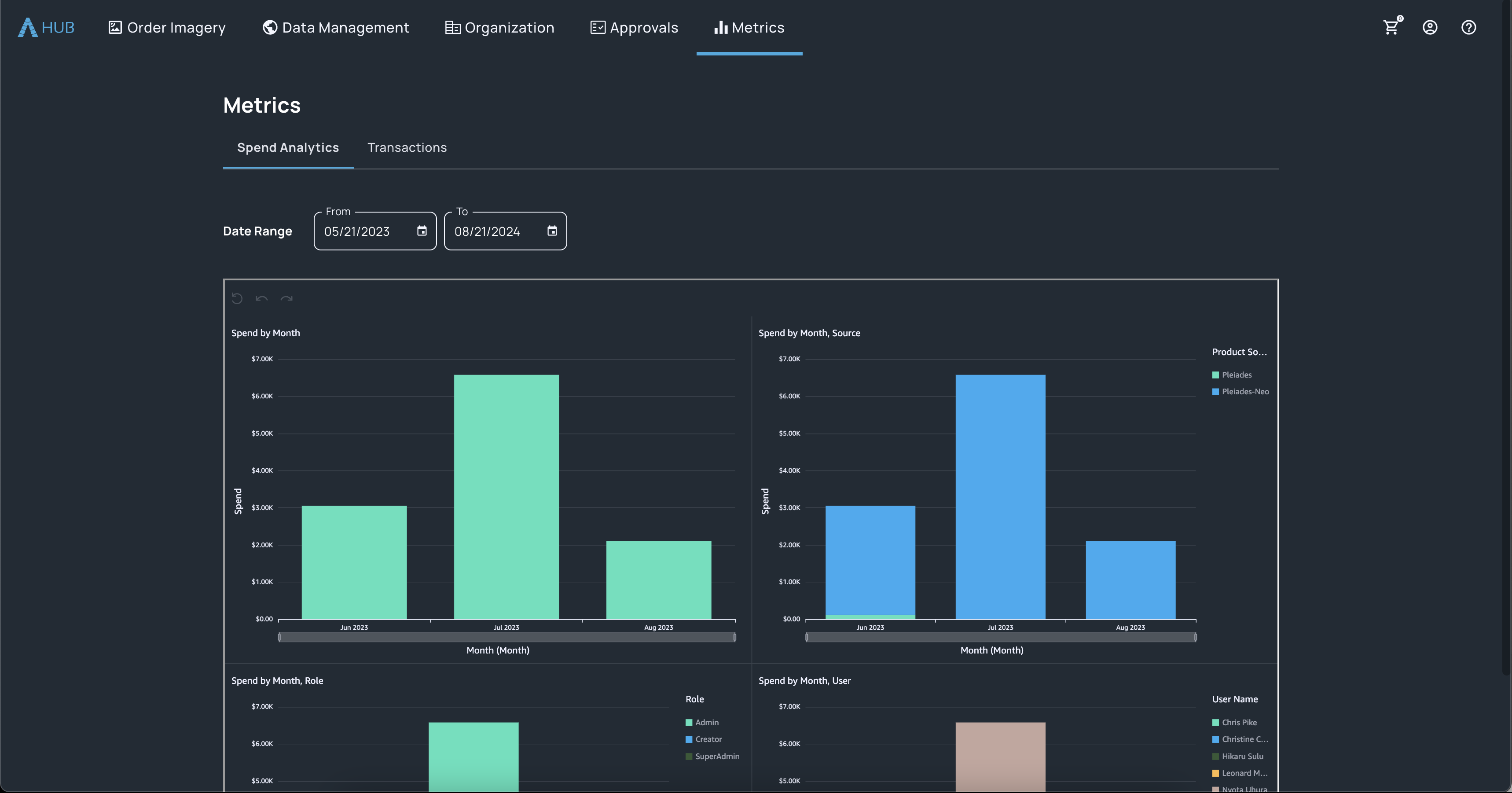
Metrics

Spend Analytics

Gain insights into spend by month, data source, role, and user.

Transactions

View granular transaction detail for purchases across the organization.

User Management

Roles, Permissions, and Groups

Manage user capabilities through roles and permissions and assign users to Departments or Projects.

Ordering and Visualization

Advanced Tasking Settings

Customize settings for tasking orders, including off-nadir angle and optional mosaicking.

Order Multiple Images

Place a single order containing multiple images.

Enable Mosaicking

Enabling mosaicking to receive a stitched image for complete AOI coverage.

DirectView

Seamlessly share imagery across your organization; no software required. Bring context to imagery with drawing tools, annotations, and measurements.

Get Started with HUB​

Start your HUB trial or connect with our team to if HUB is the right fit for you.

Share this: